fluxcd-flux2/docs/guides/monitoring.md
Stefan Prodan 06434464bb
Add monitoring guide
Signed-off-by: Stefan Prodan <stefan.prodan@gmail.com>
2020-10-21 10:09:28 +03:00

3 KiB

Monitoring

This guide walks you through configuring monitoring for the GitOps Toolkit control plane.

The toolkit comes with a monitoring stack composed of:

  • Prometheus server - collects metrics from the toolkit controllers and stores them for 2h
  • Grafana dashboards - displays the control plane resource usage and reconciliation stats

Install the monitoring stack

To install the monitoring stack with gotk, first register the toolkit Git repository on your cluster:

gotk create source git monitoring \
  --interval=30m \
  --url=https://github.com/fluxcd/toolkit \
  --branch=main

Then apply the manifests/monitoring kustomization:

gotk create kustomization monitoring \
  --interval=1h \
  --prune=true \
  --source=monitoring \
  --path="./manifests/monitoring" \
  --health-check="Deployment/prometheus.gotk-system" \
  --health-check="Deployment/grafana.gotk-system"

You can access Grafana using port forwarding:

kubectl -n gotk-system port-forward svc/grafana 3000:3000

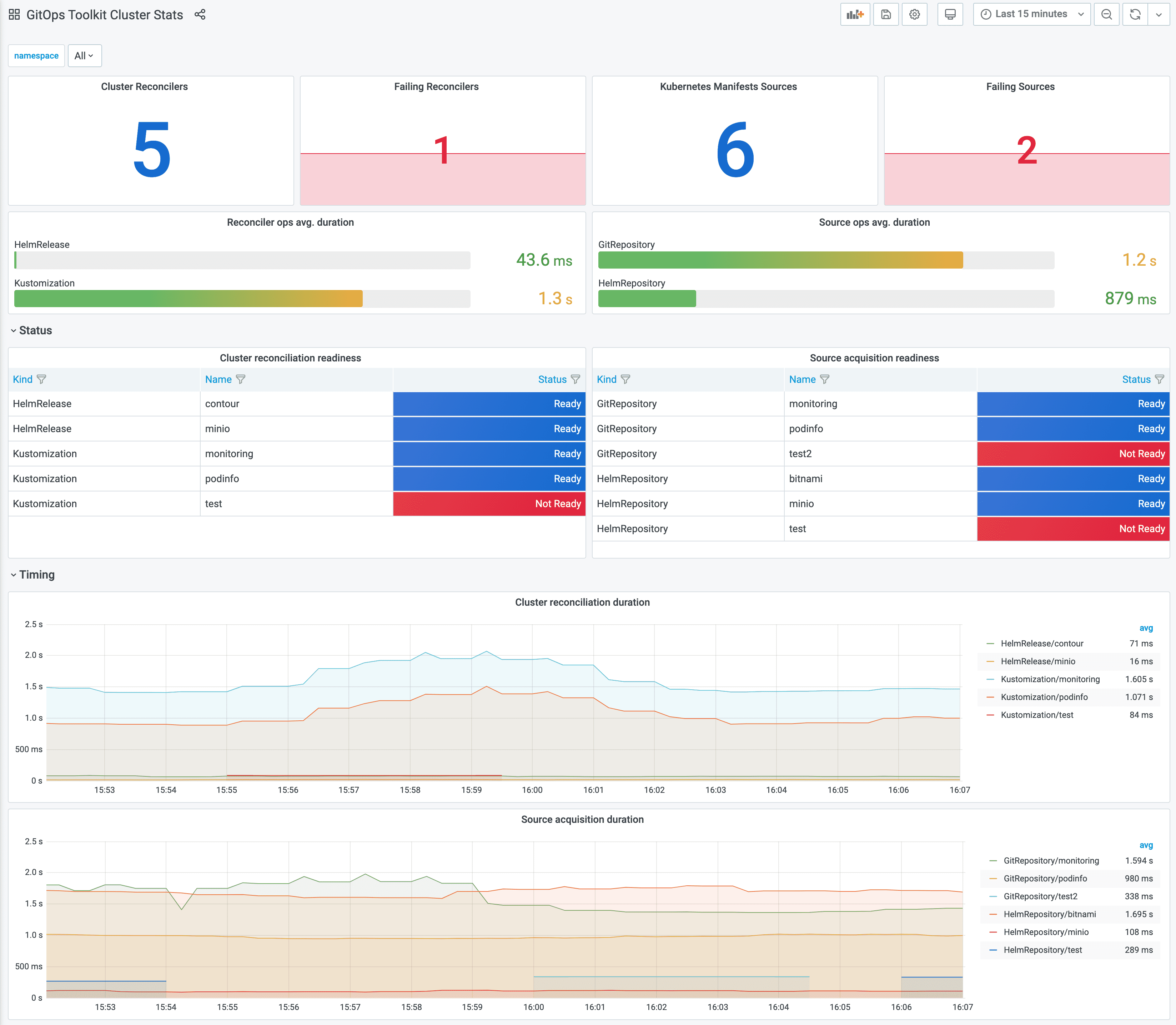
Grafana dashboards

Control plane dashboard http://localhost:3000/d/gitops-toolkit-control-plane:

Cluster reconciliation dashboard http://localhost:3000/d/gitops-toolkit-cluster:

If you wish to use your own Prometheus and Grafana instances, then you can import the dashboards from GitHub.

!!! hint Note that the toolkit controllers expose the /metrics endpoint on port 8080. When using Prometheus Operator you should create PodMonitor objects to configure scraping.

Metrics

For each toolkit.fluxcd.io kind, the controllers expose a gauge metric to track the Ready condition status, and a histogram with the reconciliation duration in seconds.

Ready status metrics:

gotk_reconcile_condition{kind, name, namespace, type="Ready", status="True"}
gotk_reconcile_condition{kind, name, namespace, type="Ready", status="False"}
gotk_reconcile_condition{kind, name, namespace, type="Ready", status="Unkown"}
gotk_reconcile_condition{kind, name, namespace, type="Ready", status="Deleted"}

Time spent reconciling:

gotk_reconcile_duration_bucket{kind, name, namespace, le}
gotk_reconcile_duration_sum{kind, name, namespace}
gotk_reconcile_duration_count{kind, name, namespace}

Alert manager example:

groups:
- name: GitOpsToolkit
  rules:
  - alert: ReconciliationFailure
    expr: gotk_reconcile_condition{type="Ready",status="False"} == 1
    for: 10m
    labels:
      severity: page
    annotations:
      summary: '{{ $labels.kind }} {{ $labels.namespace }}/{{ $labels.name }} reconciliation has been failing for more than ten minutes.'