fluxcd-flux2/docs/guides/monitoring.md
Nik Skoufis 0b6c979e47
Fix typo in gotk_reconcile_condition status
Signed-off-by: Nikolas Skoufis <nskoufis@seek.com.au>
2021-02-17 15:30:24 +11:00

3.1 KiB

Monitoring

This guide walks you through configuring monitoring for the Flux control plane.

Flux comes with a monitoring stack composed of:

  • Prometheus server - collects metrics from the toolkit controllers and stores them for 2h
  • Grafana dashboards - displays the control plane resource usage and reconciliation stats

Install the monitoring stack

To install the monitoring stack with flux, first register the toolkit Git repository on your cluster:

flux create source git monitoring \
  --interval=30m \
  --url=https://github.com/fluxcd/flux2 \
  --branch=main

Then apply the manifests/monitoring kustomization:

flux create kustomization monitoring \
  --interval=1h \
  --prune=true \
  --source=monitoring \
  --path="./manifests/monitoring" \
  --health-check="Deployment/prometheus.flux-system" \
  --health-check="Deployment/grafana.flux-system"

You can access Grafana using port forwarding:

kubectl -n flux-system port-forward svc/grafana 3000:3000

Grafana dashboards

Control plane dashboard http://localhost:3000/d/gitops-toolkit-control-plane:

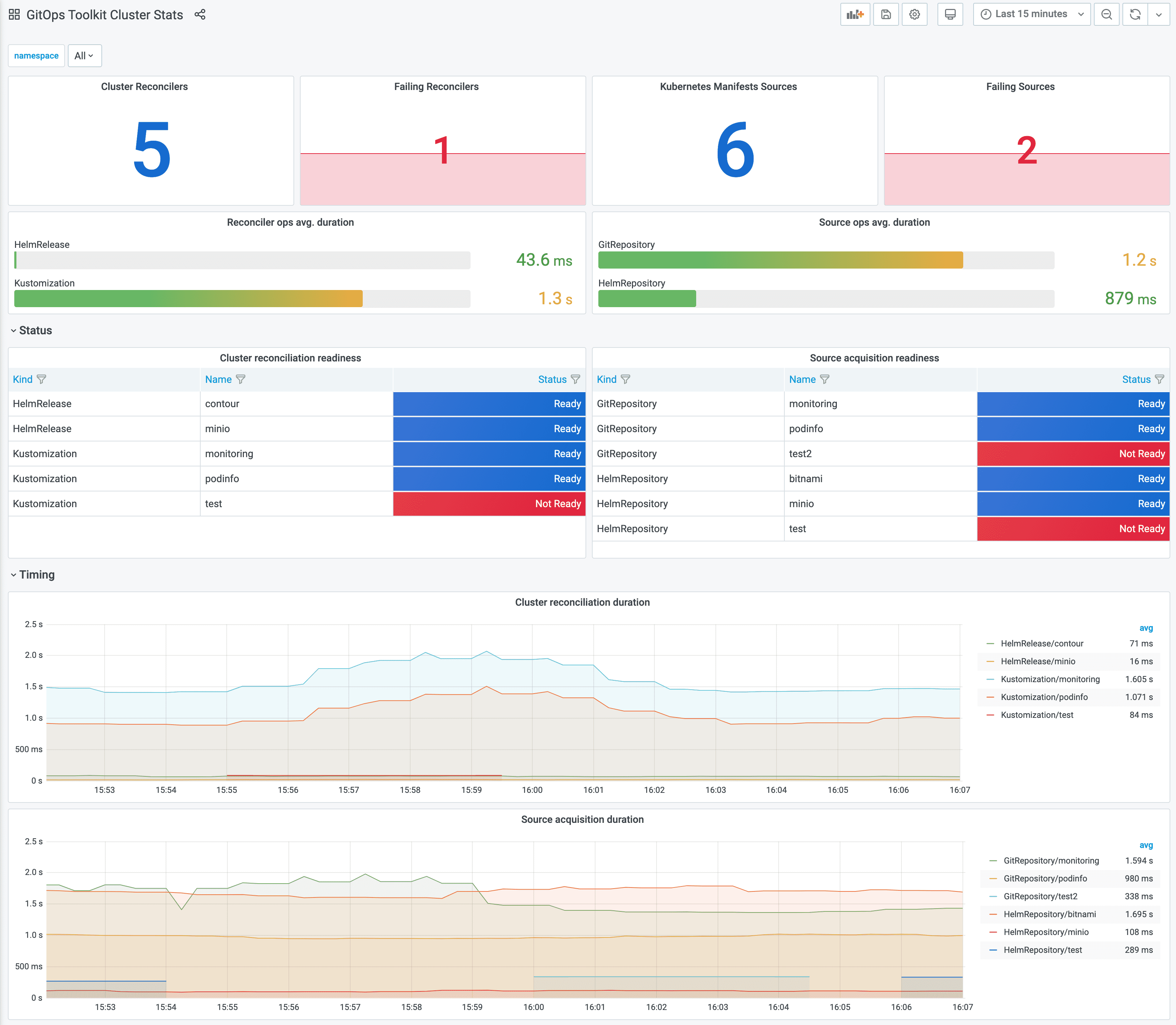
Cluster reconciliation dashboard http://localhost:3000/d/gitops-toolkit-cluster:

If you wish to use your own Prometheus and Grafana instances, then you can import the dashboards from GitHub.

!!! hint Note that the toolkit controllers expose the /metrics endpoint on port 8080. When using Prometheus Operator you should create PodMonitor objects to configure scraping.

Metrics

For each toolkit.fluxcd.io kind, the controllers expose a gauge metric to track the Ready condition status, and a histogram with the reconciliation duration in seconds.

Ready status metrics:

gotk_reconcile_condition{kind, name, namespace, type="Ready", status="True"}
gotk_reconcile_condition{kind, name, namespace, type="Ready", status="False"}
gotk_reconcile_condition{kind, name, namespace, type="Ready", status="Unknown"}
gotk_reconcile_condition{kind, name, namespace, type="Ready", status="Deleted"}

Time spent reconciling:

gotk_reconcile_duration_seconds_bucket{kind, name, namespace, le}
gotk_reconcile_duration_seconds_sum{kind, name, namespace}
gotk_reconcile_duration_seconds_count{kind, name, namespace}

Alert manager example:

groups:
- name: GitOpsToolkit
  rules:
  - alert: ReconciliationFailure
    expr: max(gotk_reconcile_condition{status="False",type="Ready"}) by (namespace, name, kind) + on(namespace, name, kind) (max(gotk_reconcile_condition{status="Deleted"}) by (namespace, name, kind)) * 2 == 1
    for: 10m
    labels:
      severity: page
    annotations:
      summary: '{{ $labels.kind }} {{ $labels.namespace }}/{{ $labels.name }} reconciliation has been failing for more than ten minutes.'