fluxcd-flux2/docs/_files/cluster-dashboard.png
Stefan Prodan ca8cf44200
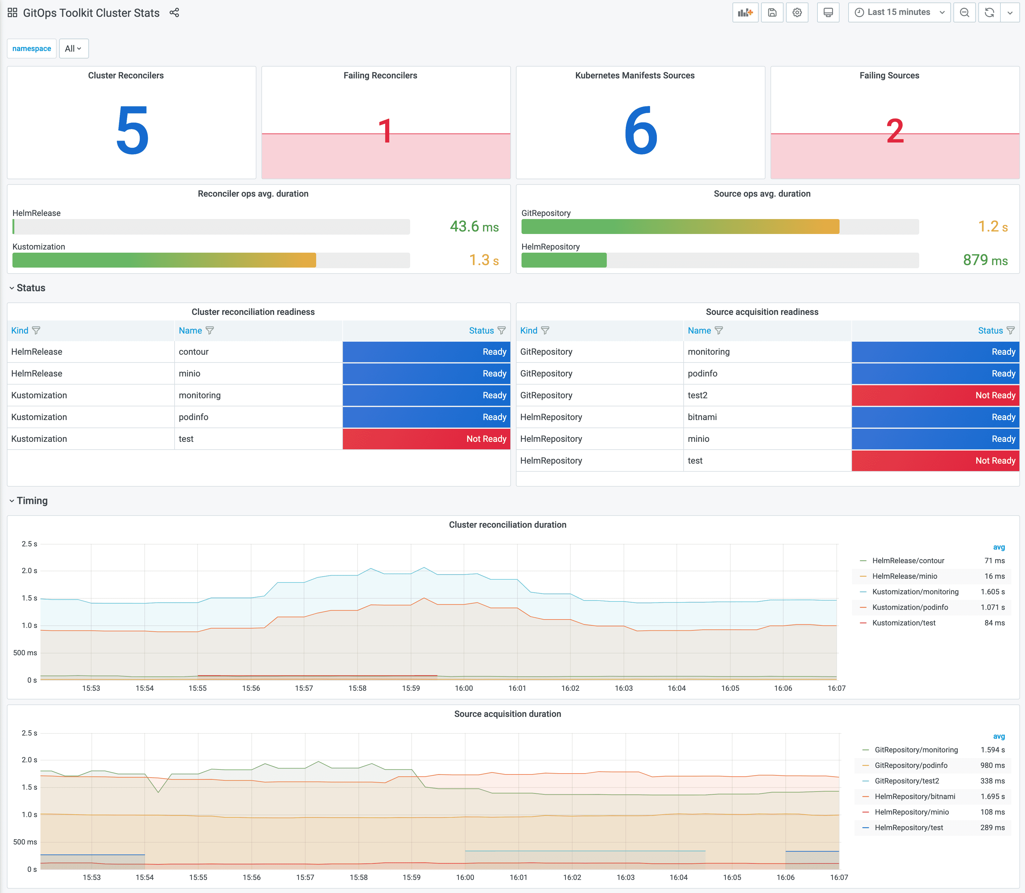
Add cluster stats dashboard to docs
Signed-off-by: Stefan Prodan <stefan.prodan@gmail.com>
2020-10-14 16:34:46 +03:00

232 KiB
3294x2870px